AI-Powered
Racing Intelligence.
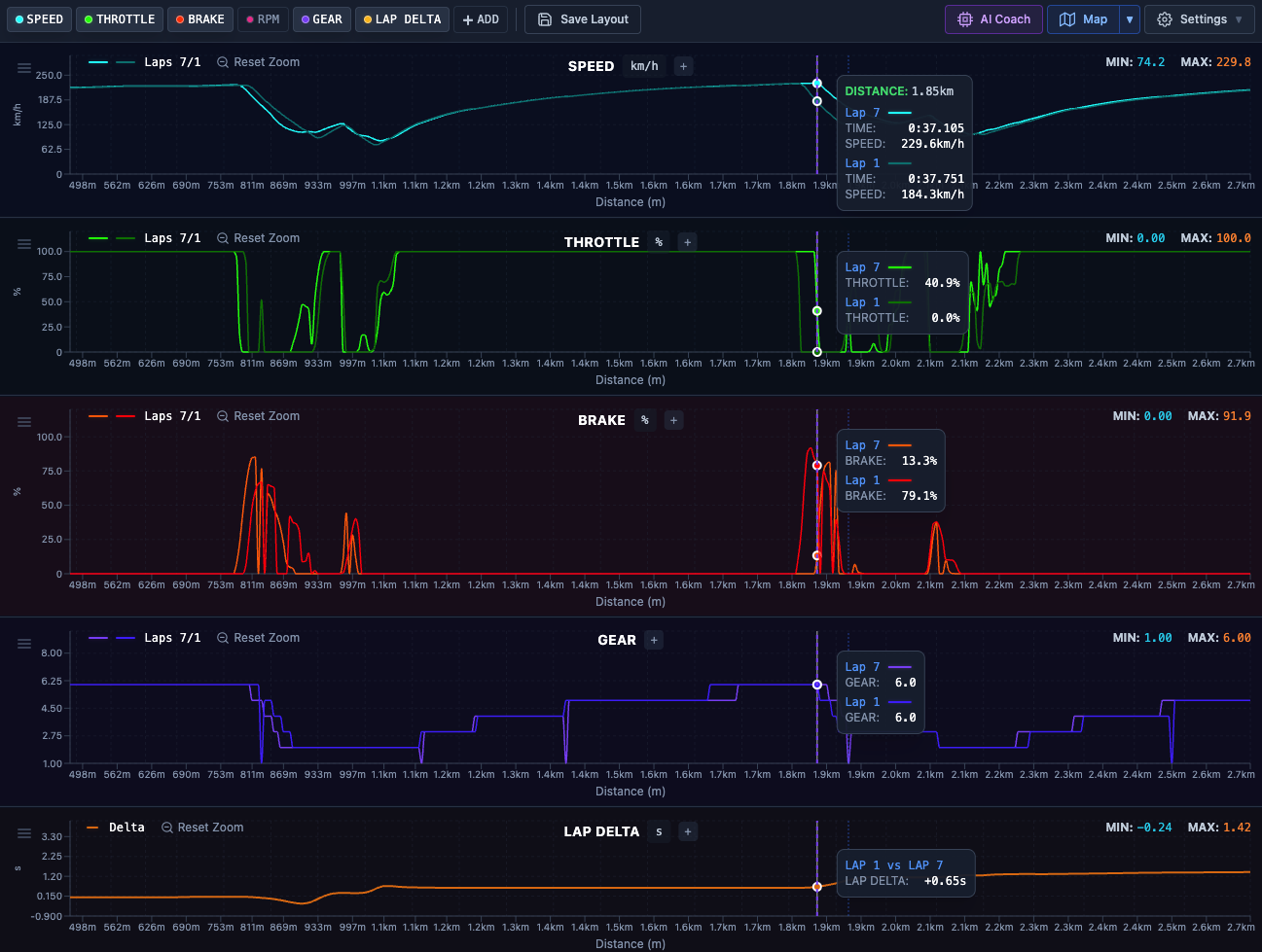
Maximize your performance on track. Transform telemetry and vehicle setup data into intelligent insights with AI-driven setup recommendations and driver coaching.
Compatible with MoTeC and AiM telemetry or use the Laptica Mobile Lap Timer.










